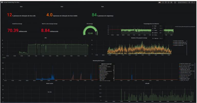
Prefeitura divulga o balanço de aglomerações pelo novo sistema da CET-Rio
A Prefeitura do Rio, por meio da CET- Rio, e em prosseguimento à detecção de aglomerações através do novo sistema … Continue lendo Prefeitura divulga o balanço de aglomerações pelo novo sistema da CET-Rio
Copie e cole este URL em seu site WordPress para incorporar
Copie e cole este código no seu site para incorporar